Proč jsme si postavili naší demo aplikaci SISSY?
5. 1. 2025
Jindřich Kasal
O naši demo aplikaci SISSY. Jak je postavena a proč jsme jí vlastně vyvíjeli?
O demo aplikaci SISSI (Subsidy Information System Standard Inquires)
Co aplikace dělá
Aplikace je určena pro příjem žádostí o dotace, ověření existence žadatele v registru ARES podle IČO a následně proběhne rozhodnutí o přidělení nebo zamítnutí.
Nadpis
Text

Jak je aplikace postavena
Frontend využívá možností škálování Azure Kubernetes Service, následně volá java aplikaci nasazenou v Redhat Openshift v on-premise prosředí. Číselníky jsou uloženy v NoSQL databázi a žádosti o dotace jsou uloženy v MS SQL serveru. Samotné předání žádosti a informace o schválení probíhá v .NET komponentě, která komunikuje asynchroně přes messaging kafka.

Průběh demonstrace
Účastníci workshopu dostanou emailem link s odkazem na formulář pro podání žádosti. Po vyplnení IČO, dojde k doplnení názvu firmy z registru ARES. Za jednotky sekund dostane žadatel informaci o schválení. Současně s účastniky bude žádosti generovat i náš robot a během minuty dosáhne 50 žádostí za sekundu, čímž některé komponenty systému dostane na na pokraj kolapsu.
Jak odhalíme problémy?
Aplikace je navržena s několika chybami, které se projeví pod vyšší zátěží.
Memory leak v Java službě v Openshiftu
Nezaindexovaná tabulka v databázi MS SQL
Výpadek síťové komunikace ve vrstvě messagingu kafka s asynchronní komunikaci mezi schvalovatelem a registrem


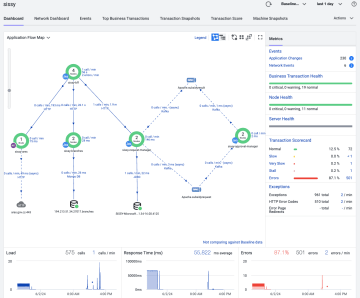
Topologie a zdraví celého systému skládajícího se z více aplikací.

Úspěšnost jednotlivých business transakcí procházejících end-to-end systémem.

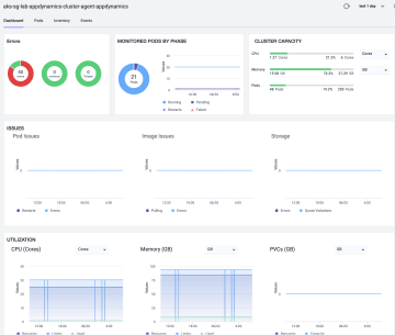
Zdraví a konfigurace kubernetes clusterů on-premise (Openshift) i v public cloudu (Azure Kubernetes Service).

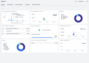
Latence a dostupnost webového klienta nad všemi uživatelskými relacemi.

Zdravi databázového serveru a doba exekuce jednotlivých dotazů.

Cisco Secure Application for self-hosted observability